樱桃视频污在线观看,樱桃视频APP污下载,樱桃视频软件下载,黄版本樱桃视频下载免费

      建筑能耗监测系统黄版本樱桃视频下载免费!

      栏目:黄版本樱桃视频下载免费 作者:樱桃视频污在线观看智能化 发布时间:2020-03-21 关键词:
      分享到:
      >社会现状进入21世纪以来,我国科技发展水平、经济发展水平、生产力水平达到新高。国家GDP高速増长,城市高楼大厦鳞次栉比。我国城镇化速率加快、人民生活水平不断提高,产业结构、能源消费结构、工业布局等均发生了巨大变化。这样划时代的改变,必将给全社会带来

      >社会现状

      进入21世纪以来,我国科技发展水平、经济发展水平、生产力水平达到新高。国家GDP高速増长,城市高楼大厦鳞次栉比。我国城镇化速率加快、人民生活水平不断提高,产业结构、能源消费结构、工业布局等均发生了巨大变化。这样划时代的改变,必将给全社会带来诸多压力,并对社会资源提出了更高的要求。能源的有效利用变成了全社会关注的焦点,国家起草颁布了各项节能政策,为建立符合可持续发展的社会要求提供可靠保证。近十年来,伴随着电子技术的革命性进步和软件技术的不断完善,产生了通过各种不同的电子设备,结合软件技术、网络通讯,实现了对各类能源进行实时监控和管理。通过计算机系统来监控、评估能源各项指标。实现管理人员第一时间拿握现场情况,让用户决胜于千里之外。

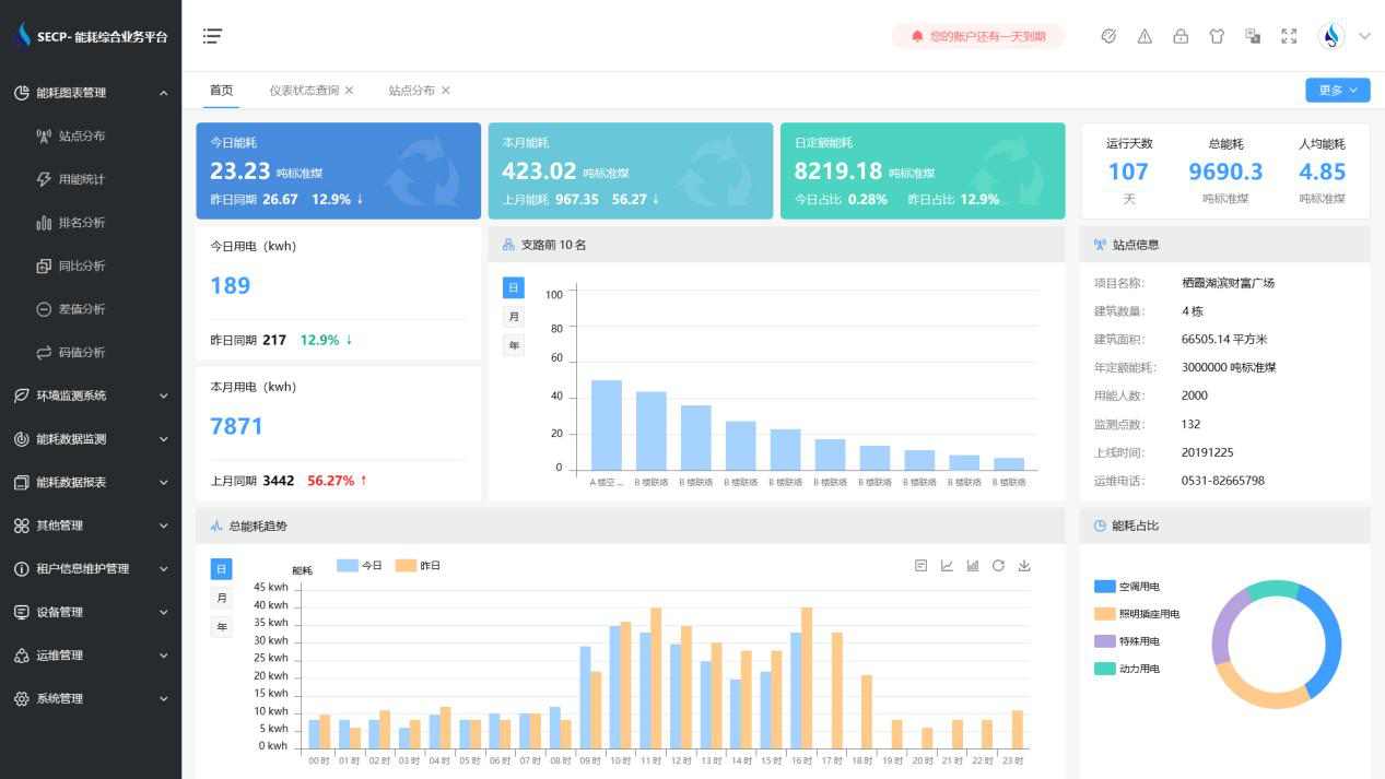
      >方案概述

      建筑能耗监测系统黄版本樱桃视频下载免费!(图1)

      本方案主要适用于有能源管理数字化需求的建筑管理方,包括但不限于办公建筑、商场建筑、宾馆酒店建筑、医疗卫生建筑、体育建筑等,提供包括水、电、热、气等全能源监测方案。

      依托云计算、大数据处理,品质保障,物联网,通信技术、计量器具等信息化技术,实现能源数字化,完善能源基础数据体系,建立一套科学完善的能源利用监督、管理、评价体系,实现对能源利用状况进行实时、准确的动态监管,以现代技术手段加强节能管理,加大节能监管力度,提升企业节能工作的管理水平。

      >系统架构  

      建筑能耗监测系统黄版本樱桃视频下载免费!(图2)

      >功能说明

      建筑能耗监测系统黄版本樱桃视频下载免费!(图3)

      1、能耗分析

      能耗分析中是对数据的图形、图表展示,其中包括用能统计、用能报表、排名分析、同比分析等功能。它可以分支路、分类、分项、分区域、分部门统计用能信息,查看能耗报表,用能同比分析,并进行差值分析与能耗排名分析。使得管理人员对能耗数据信息清晰明了,为节能降耗提供数据支持。

      2、租户信息维护管理

      主要是对建筑群的详细信息(地址、编号、名称、用能人数、建筑面积、采暖面积、建筑年份等)、区域信息、设备类型、项目信息进行管理,以便进行信息维护。

      3、设备管理

      设备管理是对建筑物能源监测设备的管理,便于管理人员对能耗监测设备采集的当日数据量、运行状态等信息了如指掌,以便及时发现异常,减少用能损失。

      4、权限管理

      涵盖角色管理、数据权限、接口权限等功能,方便不同的用户对系统管理,并灵活配置不同权限。

      5、系统管理

      系统管理可自动对缺失数据进行数据补调,不需要任何人工干预。同时支持手工补调数据,补调完成后恢复到自动补调状态将剩余数据自动补调,确保数据成功上传至上级平台。

      >应用价值

      1、智能集抄

      系统可实现电表和水表数据的准点、及时、同步、准确。

      2、分类分项

      系统按设备、能源类型、楼栋楼层、等依据进行分类分项能源计量,实现了能耗数据深度挖掘与大数据分析,为用户决策提供依据。

      3、建立线上物管运维平台

      监视各设施设备运行数据,实现物业樱桃视频APP污下载化平台化运维管理。实现设备的全生命周期运维管理;实现配电无人职守,有人巡检,线上实时监控,线下巡视检修的自动化目标,有效提高设备安全运行水平和供电可靠性。

      4、建立樱桃视频APP污下载环境管理平台

      实时监管各区域环境数据,打造安全、舒适、便捷的商业环境。打造数字化、绿色化、樱桃视频APP污下载化的服务平台。

      >设计标准

      《节能监测技术通则》(GB 15316-94)

      《电测量及电能计量装置设计技术规程》DL/T 5137-2001

      《户用计量仪表数据传输技术条件》CJ/T188-2004

      《自动化仪表工程施工及验收规范》(GB50093-2002)

      《建筑和建筑群综合布线系统工程设计规范》(GB/T 50311-2000)


      网站地图